Skip to:

Marketplace

Task Flow Simulator

works with Jira Cloud

OVERALL RATINGS

INSTALLS

2

SUPPORT

  • Partner Supported

TRUST SIGNALS

Showing details for Cloud

Key highlights of the appMonte Carlo, Forecast, SLA, A/B,Capacity Planner, Anomaly

hero

Control Chart Anomaly

Use this to check whether your system is statistically stable: lots of points outside the band means unpredictable delivery and noisy forecasts.

Inflow Sensitivity Panel

Use it to stress-test your plan: if a small increase in inflow dramatically increases time to finish, your system is fragile and heavily affected by scope creep.

SLA / Cycle Time distribution

This panel shows how many issues were completed within a given cycle time (number of days between Created and Resolved).

Click a bar to open the exact issues for that cycle-time bucket in Jira.

More details

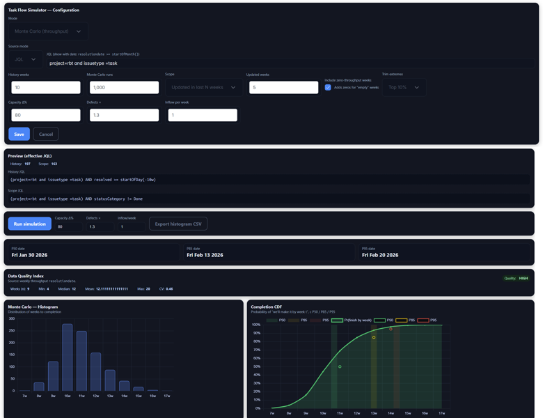
Task Flow Simulator brings modern flow-based analytics and probabilistic forecasting to Jira dashboards.
Using your own Jira issues and historical throughput, it helps you answer practical questions like “When will we finish?”, “Can we hit this date?”, and “How much capacity do we need?” – without exporting data to spreadsheets.

Resources

  • App documentation

    Comprehensive set of documentation from the partner on how this app works

Privacy and Security

Privacy policy

Atlassian's privacy policy is not applicable to the use of this app. Please refer to the privacy policy provided by this app's partner.

Partner privacy policy

Security program

This app is not part of the Marketplace Bug Bounty program.

Integration permissions

Task Flow Simulator integrates with your Atlassian app

Version information

Version 4.2.0for Jira Cloud

Release date
Nov 27th 2025
Summary
Epic forecast updating
Details

New charts have been added and Epic forecasting has been updated.

Payment model
Paid via Atlassian
License type
Atlassian Closed-Source

Learn and explore

  • What’s Marketplace
  • App installation
  • About Atlassian
  • Atlassian resources
  • Search and ranking
  • Atlassian events
  • Atlassian foundation

Follow