OVERALL RATINGS
INSTALLS
15
SUPPORT
- Partner Supported
TRUST SIGNALS
Key highlights of the appAccelerate Delivery Through Flow Metrics and AI-Powered Process Improvements with Rovo

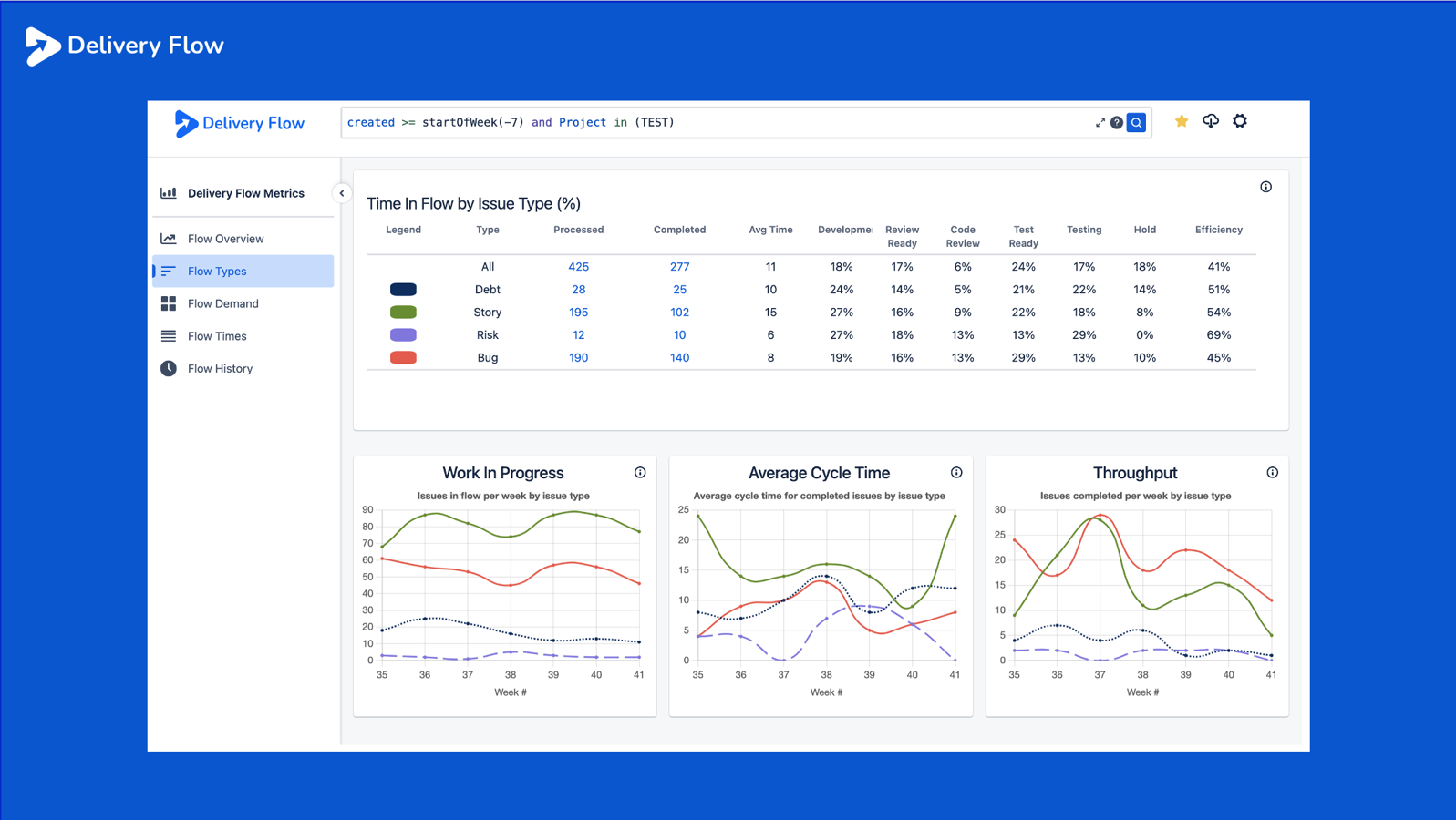
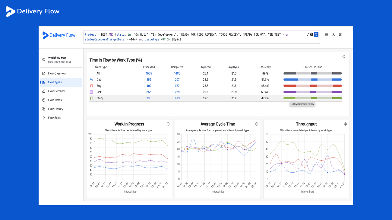
How Efficient is Your Software Delivery Process?
Get key insights on how long it takes to deliver value to your customers.
How much work is in the system?
How long does it take to get through your process?
How much work is being delivered?
Where are the inefficiencies?
Where is the friction?
Delve deeper into your results to find bottlenecks.
Is a poor result systemic or is it being driven by certain types of work?
Finding and removing friction from your process increases flow and delivery.
AI-Powered Process Improvements
Tackle your delivery issues with Artificial Intelligence.
Actionable recommendations based on analysis of your flow metrics.
Ask Flow Agent any flow related question.
Supporting media
Editions
This app offers two different editions - Standard and Advanced. You can start a free trial of either edition, and change your edition anytime during or after the trial.
Standard
Onboard your team and scale fast
Includes:
System Metrics & Time Tracking
Issue Type Flow Analysis
Effort & Time Investment Insights
Issue level Time-in-Status
Advanced
Unlock the full range of app features
Everything from Standard, plus:
Queue Insights & Wait Analysis
Flow Agent: AI-Powered Insights
Statistical Delivery Prediction
Flow Epics
More details
Delivery Flow for Jira helps Agile teams deliver faster by turning raw Jira data into actionable Flow Metrics. Now with Flow Agent, you get intelligent, AI-powered insights — not just charts. Flow Agent interprets your delivery data, identifies delays, and recommends improvements to help your team continuously improve.
Key metric include:
- Cycle Time – how long work takes from start to done
- Throughput – number of work items completed
- Work in Progress – current active work
- Flow Efficiency – level of waste that exists in delivery process
Why This Matters
- See where work gets stuck — and why
- Spot delivery trends across projects or teams
- Get recommendations you can act on immediately
How It Works
- It is fully hosted on Atlassian Cloud
- Delivery Flow is read only – None of your data will be harmed.
- All data stays within your Jira environment
- Retrieve work using a saved filter or custom JQL
- Flow Agent can only access and analyses the results of your latest query in Delivery Flow
Resources
App documentation
Comprehensive set of documentation from the partner on how this app works
Privacy and Security
Privacy policy
Atlassian's privacy policy is not applicable to the use of this app. Please refer to the privacy policy provided by this app's partner.
Partner privacy policySecurity program
This app is not part of the Marketplace Bug Bounty program.
Integration permissions
Delivery Flow for Jira integrates with your Atlassian app
Version information
Version 10.6.0•for Jira Cloud
- Release date
- Jan 13th 2026
- Summary
- Minor version update
- Details
This release introduces the new Flow Epics page. A Flow Epic provides aggregated flow metrics for an epic based on the flow of its child work items, not the epic itself.
This release also introduces our new Flow Bar component which provides a visual representation of the time spent in each lane rather than the raw data.- Payment model
- Paid via Atlassian
- License type
- Commercial