Skip to:

Marketplace

Prometheus Exporter PRO for Jira

works with Jira Server 10.0.0 - 10.1.1, Jira Data Center 10.0.0 - 10.7.4 and more
30 Day Data Center trial · One trial per customer.
Additional time may be available from the app vendor.
About Data Center trials

OVERALL RATINGS

INSTALLS

441

SUPPORT

  • Partner Supported

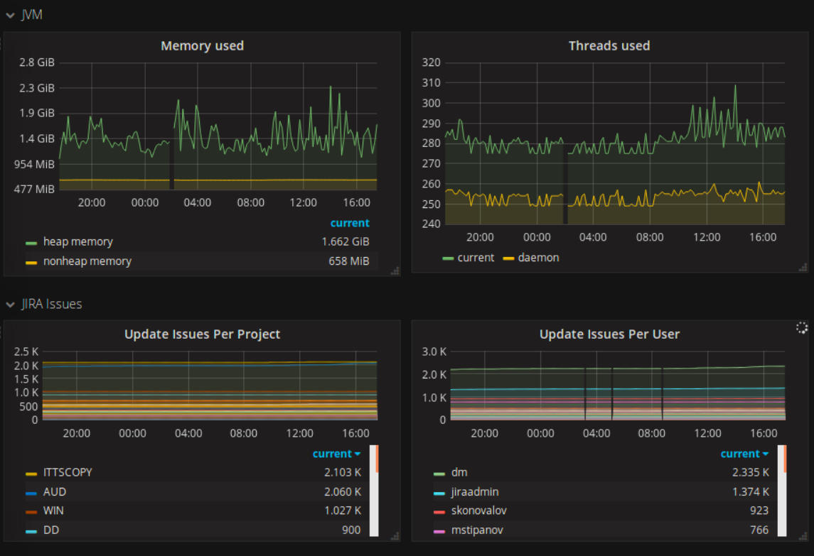
Key highlights of the appGet your Jira metrics to Prometheus and analyze your instance health in real time

Monitor and analyze your instance performance

Monitor your system and tackle problems before they reach your end users. Export real-time data from Jira on CPU usage, memory usage, user and issue statistics, and more.

Smart alert and notification system

Create personalized notifications, diagnose anomalies in real-time, and accelerate response time without affecting production.

Visualize insights on a single dashboard

Visualize data in Grafana or another visualization tool, or use the app's native dashboards. Convert metrics into interactive charts and graphs. Easily share this information with a variety of stakeholders.

Supporting media

More details

Prometheus Exporter PRO apps provide endpoints to expose Atlassian applications metrics into Prometheus, an open-source monitoring system used by many companies worldwide.

The apps have feature parity across Jira, Confluence, and Bitbucket, and give admins key insights into performance metrics when planning and executing monitoring for Atlassian tools.

Know when your instance is performing better or worse than before, if there are delays, and what’s their impact.

Particularly beneficial to admins working with large, complex instances.

  • Customize the metrics you want to track, select which ones to be collected in real-time or by a scheduled job, and see the time-to-execute data for metrics.
  • Real-time statistics to prevent breaches
  • Configure global, security, or other settings
  • Let developers write their own metrics

The Appfire platform features dozens of top-selling apps that help teams worldwide solve big challenges.

Resources

Privacy and Security

Privacy policy

Atlassian's privacy policy is not applicable to the use of this app. Please refer to the privacy policy provided by this app's partner.

Partner privacy policy

Security program

This app is not part of the Marketplace Bug Bounty program.

Version information

Version 4.1.3-jira10for Jira Data Center 10.0.0 - 10.7.4

Release date
Jul 8th 2025
Summary
Compatibility update
Details
  • Minor compatibility update - upgraded certain dependent libraries.
Payment model
Paid via Atlassian
Explore all Data Center versions

Learn and explore

  • What’s Marketplace
  • App installation
  • About Atlassian
  • Atlassian resources
  • Search and ranking
  • Atlassian events
  • Atlassian foundation

Follow