OVERALL RATINGS
INSTALLS
1,699
We no longer offer sales and support for server apps. You can stay connected by exploring the migration options to either the cloud or Data Center version of this app.
Key highlights of the appTricentis qTest is the complete Testing & QA platform providing test coverage and bug reporting for Jira issues

Agile Test Management with Jira
Instantly submit Jira bugs through reusable test runs based on environment data, configuration variables, test run parameters, and more. Organize regression, test automation, and CI results in one view.
Real-time Jira Integration
Clearly visualize all test cases and test runs associated with Jira issues along with their test execution status in real-time. Forget complex, frustrating field mapping and use qTest's real-time integration with Jira.
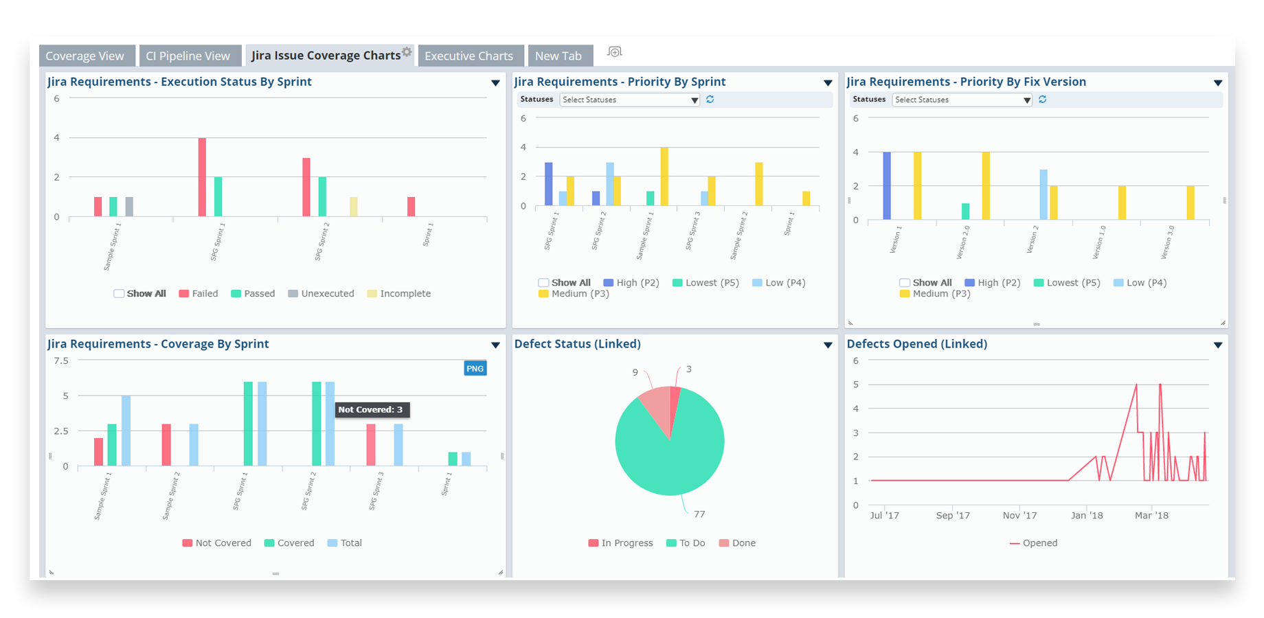
Robust Data and Analytics
qTest Insights gives the testing team a self-service business intelligence tool to consolidate, manage and analyze all your test activities connected with Jira issues.
Supporting media
More details
This app requires paid or trial qTest license
- Real-time Integration with Jira
- Robust Reporting and Analytics
- Agile Test Management
- Exploratory and Session Based Testing
- Enterprise BDD
About Tricentis
Tricentis is The Cloud's #1 Continuous Testing platform and market leader with agile test management and advanced test automation optimized to support over 150+ technologies. The Tricentis Continuous testing platform supports a best-of-breed approach with software testing solutions for agile-dev testing, automated continuous testing, and distributed load testing. Tricentis is the only vendor to achieve “leader” status in all three top analyst reports. This honor is based on our technical leadership and a Global 2000 customer base of 1400+ companies. These customers rely on Tricentis to achieve and sustain test automation rates of over 90%—increasing risk coverage while accelerating testing to keep pace with Agile and DevOps.
Resources
Download
Get the .jar file downloaded to your system
App documentation
Comprehensive set of documentation from the partner on how this app works
EULA
Get the End User License Agreement for this app
Privacy and Security
Privacy policy
Atlassian's privacy policy is not applicable to the use of this app. Please refer to the privacy policy provided by this app's partner.
Partner privacy policySecurity program
This app is not part of the Marketplace Bug Bounty program.
Trust center
Access the partner's trust center to review their security, compliance and privacy information for this app.
Check out partner trust centerVersion information
We no longer offer sales and support for server apps. You can still explore the earlier versions but these may not offer the necessary support.